Two weeks ago, Europol pulled off a major operation dubbed "Operation Eastwood", dismantling the command-and-control (C&C) infrastructure of NoName057, the most active hacktivist group in the game for the past three years.
This pro-Russian crew, known for relentless DDoS attacks, has been attacking targets across Europe, US and even Australia since emerging in March 2022. They surpassed groups like KillNet with their daily, persistent strikes, leveraging their DDoSia tool and a network of over 10,000 supporters recruited via Telegram and gaming forums.
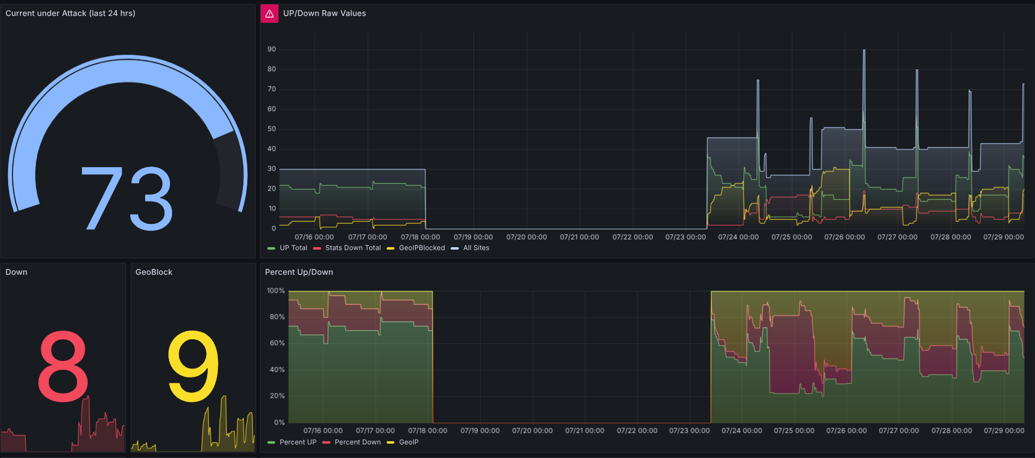
The takedown from July stopped NoName057's activity: over 100 servers were disrupted, and a chunk of their core infrastructure went offline.
But NoName057 bounced back fast. After a brief pause around July 18, their attacks resumed just five days later on July 23, targeting German local administration and police sites with a vengeance. Using data from CIRCL.lu, we’ve been tracking their targets since 2023, monitoring whether sites go down, switch to geo-blocking, or stay online. The latest wave? It’s hitting hard and succeeding, showing their rebuilt infrastructure is no joke






NoName -> Tango Down
Member discussion: